The Search Result window is hidden by default. It is expanded with every search result and by default gets displayed below the map. It provides a lot of functionality to make handling of your current selection easy and efficient: Similar to desktop applications
| • | Context menu functionality (right mouse button) is available (navigate to object(s), print object etc.) |
| • | Click operations on columns are possible (sort search result based on specific column) |
| • | Additional button elements on the left of each of the Search result rows enable the user to pass parametrized calls to other web applications and/or browse into related tables etc. (relate function). |

Search result in the WebOffice html client

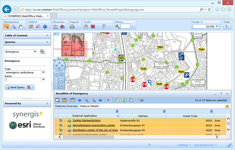
Search result overview
| 1. | The title of the search result window is dynamically set and gets configured in the WebOffice 10.2 SP3 project. |
| 2. | You can close the search result window. |
| 3. | Users may change the search result window from floating (default) to docked. The floating search result can be resized by dragging the task bar. |
| 4. | Minimize/maximize the search result window when it is in floating state. |
| 5. | Below the search result title you can find the Search Result Toolbar. |
| 6. | On the right hand side of the search result toolbar the overall count of objects available in the current search result as well as the count of currently selected objects gets displayed. |
| 7. | Select one row and click on feature details to see the details of this object. |
| 8. | Change the sort order in the search result display by simply clicking on any of the listed columns. Click the column again for toggling sort order. |
| 9. | Narrow down your search results by filtering the desired result field. |
| 10. | Use the options button (for one row only) or the right mouse button to access the Search Result Context Menu. |
| 11. | If configured this button allows you to perform a vicinity search. |

Feature details of one object
The user may select one, some or all rows displayed in the search result. Each row represents one found object.
Note: Keep the CTRL key pressed when clicking on different rows for selecting some of the rows. You can define any selection set in this way.

Select various objects using CTRL and/or SHIFT keys
Note: See chapter Search Result Toolbar for details about all available tool buttons.
Note: See chapter Search Result Context Menu for details about options inside the context menu.
Note: See chapter Feature Summary for details about search results of multiple layer selections.
Note: See chapter Related Results for details about joined/related data in search results.
Note: See chapter Hyperlinks for details about the system integration in search results.
Note: See chapter List of Search Result Views and subsequent chapters for details about the configuration of search results and result fields.